애플리케이션 원격 분석 보기

이 문서에서는 애플리케이션 모니터링이 App Hub 애플리케이션, 서비스, 워크로드에 대해 만드는 대시보드를 보는 방법을 설명합니다. 이러한 대시보드를 사용하면 애플리케이션의 리소스 성능을 파악하고 문제를 진단할 수 있습니다.

애플리케이션 모니터링 대시보드에는 다음이 표시됩니다.

대시보드에 표시할 데이터를 결정하기 위해 애플리케이션 모니터링은 지원되는 인프라에서 생성된 원격 분석에 연결된 애플리케이션별 라벨을 사용합니다. 이러한 라벨은 애플리케이션을 식별합니다. 이러한 라벨을 사용하여 표시된 데이터를 필터링할 수 있습니다.

애플리케이션 모니터링 대시보드에는 trace 데이터가 표시되지 않습니다. 하지만 Trace 탐색기를 사용하여 애플리케이션의 trace 데이터를 탐색할 수 있습니다. 자세한 내용은 이 문서의 trace 데이터 탐색 섹션을 참조하세요.

애플리케이션별 라벨

이 섹션에는 로그, 측정항목, trace 데이터에 연결될 수 있는 App Hub 관련 라벨과 속성이 나와 있습니다. 이러한 라벨을 사용하면 Google Cloud Observability에서 대시보드의 계층 구조를 구성하고 표시된 원격 분석을 서비스 또는 워크로드의 원격 분석으로 필터링할 수 있습니다. 이 라벨로 로그, 측정항목, trace 데이터를 필터링할 수도 있습니다.

이 섹션에서는 a.b.{x,y}a.b.xa.b.y로 해석합니다.

로그 라벨

Google Cloud 인프라의 로그 항목에는 애플리케이션 및 서비스 또는 워크로드의 라벨을 표시하는 apphub 필드가 포함됩니다. 다음은 이 데이터의 형식을 보여줍니다.

apphub: {
  application: {
    container: "projects/my-project"
    id: "my-app"
    location: "my-app-location"
  }
  workload: {
    criticalityType: "MEDIUM"
    environmentType: "STAGING"
    id: "my-workload-id"
  }
}

측정항목 라벨

Google Cloud 인프라의 측정항목 데이터에는 다음 메타데이터 라벨이 포함됩니다.

  • metadata.system_labels.apphub_application_{container,id,location}
  • metadata.system_labels.apphub_{workload,service}_{criticality_type,environment_type,id}

애플리케이션에 추가한 계측의 측정항목 데이터에는 다음 측정항목 라벨이 포함될 수 있습니다.

  • metric.labels.apphub_application_{container,id,location}
  • metric.labels.apphub_workload_{criticality_type,environment_type,id}

Trace 리소스 속성

애플리케이션에 추가한 계측에서 생성된 trace 스팬에는 다음 리소스 속성이 포함될 수 있습니다.

  • gcp.apphub.application.{container,id,location}
  • gcp.apphub.{workload,service}.{criticality_type,environment_type,id}

알림 정책 라벨

서비스 및 워크로드 라벨은 알림 정책에 자동으로 연결되지 않습니다. 하지만 다음 키가 포함된 다음 라벨을 모두 알림 정책에 연결하여 알림 정책을 특정 워크로드 또는 서비스와 연결할 수 있습니다.

  • apphub_application_location
  • apphub_application_id
  • apphub_service_id 또는 apphub_workload_id

알림 정책에 이전 키가 포함된 경우 해당 정책의 사고가 애플리케이션 모니터링 대시보드에 표시됩니다.

자세한 내용은 알림 정책을 서비스 또는 워크로드와 연결을 참조하세요.

App Hub는 앱 지원 폴더와 App Hub 호스트 프로젝트라는 두 가지 구성을 지원합니다. 이 섹션은 앱 지원 폴더를 사용하는 경우에만 적용됩니다.

앱 지원 폴더를 사용하는 경우 Google Cloud Observability 페이지로 이동하면 Google Cloud 콘솔에서 앱 지원 폴더의 리소스 선택 도구를 폴더의 관리 프로젝트로 자동 재설정합니다. Google Cloud 콘솔에서 다른 페이지로 이동하면 리소스 선택 도구가 앱 지원 폴더로 재설정됩니다.

Cloud Logging은 폴더를 리소스로 지원합니다. 예를 들어 폴더 리소스에서 로그 싱크와 로그 버킷을 만들 수 있습니다. 마찬가지로 폴더에는 _Default_Required 로그 버킷이 포함되어 있으며, 해당 콘텐츠를 확인하고 싶을 수 있습니다. 폴더 리소스에 액세스하려면 리소스 선택 도구를 사용하여 앱 지원 폴더를 수동으로 선택합니다.

시작하기 전에

애플리케이션 모니터링을 사용하려면 먼저 App Hub 호스트 프로젝트 또는 관리 프로젝트를 구성해야 합니다 . 이 프로젝트는 애플리케이션의 원격 분석 데이터를 보는 데 사용합니다.

  • 로그 및 측정항목 데이터를 보고, 알림 정책을 만들고, 대시보드를 맞춤설정하는 데 필요한 권한을 얻으려면 관리자에게 다음 IAM 역할을 부여해 달라고 요청하세요.

    • App Hub 호스트 프로젝트 또는 관리 프로젝트 및 기본 로그 범위가 나열된 다른 모든 프로젝트의 로그 뷰어 (roles/logging.viewer) 역할. 이 역할은 _Default 로그 버킷에서 대부분의 로그 항목에 대한 액세스를 부여합니다. 자세한 내용은 Logging 역할을 참조하세요.
    • App Hub 호스트 프로젝트 또는 관리 프로젝트의 기본 로그 범위에 나열된 로그 뷰에 대한 로그 뷰 접근자 (roles/logging.viewAccessor) 역할 . 로그 뷰에 대한 액세스 권한 부여에 대해 자세히 알아보려면 로그 뷰에 대한 액세스 제어를 참조하세요.
    • App Hub 호스트 프로젝트 또는 관리 프로젝트에 대한 모니터링 편집자 (roles/monitoring.editor) 역할 . 알림 정책 또는 대시보드를 만들거나 수정할 필요가 없는 주 구성원에게는 Monitoring 뷰어 역할(roles/monitoring.viewer)을 부여하는 것이 좋습니다.
    • App Hub 호스트 프로젝트 또는 관리 프로젝트 및 기본 trace 범위의 프로젝트에 대한 Cloud Trace 사용자 (roles/cloudtrace.user) 역할
    • App Hub 호스트 프로젝트 또는 관리 프로젝트에 대한 App Hub 뷰어 (roles/apphub.viewer) 역할 자세한 내용은 App Hub 역할 및 권한을 참조하세요.

    역할 부여에 대한 자세한 내용은 프로젝트, 폴더, 조직에 대한 액세스 관리를 참조하세요.

    커스텀 역할이나 다른 사전 정의된 역할을 통해 필요한 권한을 얻을 수도 있습니다.

  • App Hub 호스트 프로젝트 또는 관리 프로젝트의 모니터링 가능성 범위를 구성했는지 확인합니다 . 자세한 내용은 애플리케이션 모니터링 설정을 참조하세요.

    모니터링 가능성 범위는 App Hub 호스트 프로젝트 또는 관리 프로젝트에서 사용할 수 있는 데이터를 제어합니다 . 이러한 범위의 기본 설정으로는 모든 로그 또는 측정항목 데이터를 볼 수 없을 수도 있습니다.

  • 애플리케이션 데이터를 모니터링하는 알림 정책을 업데이트하여 애플리케이션별 라벨을 포함하세요. 자세한 내용은 알림 정책을 서비스 또는 워크로드와 연결을 참조하세요.

모든 애플리케이션의 요약 보기

최상위 애플리케이션 모니터링 대시보드는 등록된 애플리케이션의 상태를 간결하게 요약하여 제공합니다. 이 페이지에는 각 애플리케이션에 대한 미해결 사고 수와 위치, 심각도, 환경에 관한 정보가 표시됩니다.

다음 스크린샷은 요약 대시보드를 보여줍니다.

등록된 애플리케이션을 나열하는 대시보드

App Hub에 등록된 애플리케이션의 요약 정보가 나열된 최상위 대시보드를 열려면 다음 단계를 따르세요.

  1. Google Cloud 콘솔에서 애플리케이션 모니터링 페이지로 이동합니다.

    애플리케이션 모니터링으로 이동

    검색창을 사용하여 이 페이지를 찾은 경우 부제목이 Monitoring인 결과를 선택합니다.

  2. Google Cloud 콘솔의 툴바에서 App Hub 호스트 프로젝트 또는 관리 프로젝트를 선택합니다 .

  3. 선택사항: App Hub에서 애플리케이션을 열려면 더보기를 클릭하고 AppHub에서 관리를 선택합니다.

  4. 애플리케이션의 대시보드를 열려면 애플리케이션을 선택합니다. 다음 섹션에서는 원격 분석을 살펴보거나 해석하는 방법을 안내합니다.

애플리케이션 원격 분석 및 이슈 살펴보기

애플리케이션 모니터링 페이지에 나열된 애플리케이션을 선택하면 애플리케이션의 최상위 대시보드가 열립니다. 이 대시보드에는 두 개의 탭이 있습니다. 개요 탭에는 요약 정보가 표시되고 대시보드 탭에는 골든 시그널, 로그 데이터, 미해결 사고에 관한 정보가 표시됩니다. 이 두 탭에는 애플리케이션 상태를 파악하는 데 도움이 되는 정보가 표시됩니다. 예를 들어 이 페이지에 광범위한 장애가 표시되면 장애의 원인이 애플리케이션이 아닌 인프라일 수 있습니다.

요약 정보는 개요 탭을 사용합니다.

애플리케이션의 서비스 및 워크로드를 나열하는 대시보드

자세한 내용은 대시보드 탭을 참고하세요.

애플리케이션의 골든 시그널과 로그를 나열하는 대시보드

애플리케이션의 대시보드를 열려면 다음 단계를 따르세요.

  1. Google Cloud 콘솔에서 애플리케이션 모니터링 페이지로 이동합니다.

    애플리케이션 모니터링으로 이동

    검색창을 사용하여 이 페이지를 찾은 경우 부제목이 Monitoring인 결과를 선택합니다.

  2. Google Cloud 콘솔의 툴바에서 App Hub 호스트 프로젝트 또는 관리 프로젝트를 선택합니다 .
  3. 애플리케이션 모니터링 페이지에서 애플리케이션의 이름을 선택합니다.

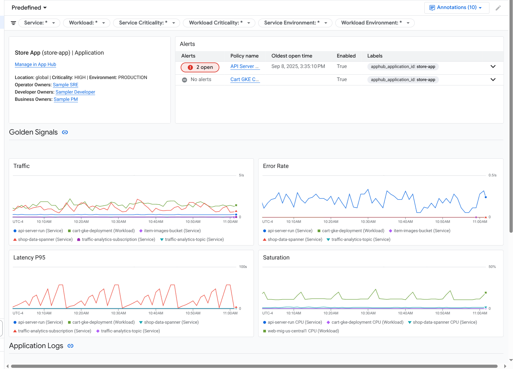
    애플리케이션의 대시보드가 열리고 개요 탭이 선택됩니다. 이 탭에는 각 서비스 및 워크로드와 함께 미해결 문제 수 및 골든 신호 값이 표시됩니다.

    • 트래픽: 선택한 기간 동안 서비스 또는 워크로드의 수신 요청 비율입니다.
    • 서버 오류율: 선택한 기간 동안 5xx HTTP 응답 코드를 생성하거나 여기에 매핑되는 수신 요청의 평균 비율입니다.
    • P95 지연 시간: 선택한 기간 동안 처리된 요청의 지연 시간에 대한 95번째 백분위수(밀리초)입니다.
    • 포화도: 서비스 또는 워크로드의 포화도를 측정합니다. 예를 들어 관리형 인스턴스 그룹(MIG), Cloud Run, Google Kubernetes Engine 배포의 경우 이 필드에 CPU 사용률이 표시됩니다.

    개요 탭에서 다음 작업을 모두 수행할 수 있습니다.

    • 기간 재설정: 대시보드를 열면 가장 최근 1시간으로 기간이 설정됩니다.
    • 애플리케이션 정보 확인: 운영자, 개발자, 비즈니스 소유자와 같은 정보를 확인할 수 있습니다.
    • App Hub에서 애플리케이션, 서비스 또는 워크로드 열기
    • 서비스 또는 워크로드의 대시보드 열기
  4. 애플리케이션 원격 분석 및 미해결 사고에 관한 정보를 보려면 대시보드 탭을 선택합니다.

    대시보드 탭에는 로그, 측정항목, 사고 정보가 표시됩니다. 이 탭은 차트에 이벤트 주석을 오버레이하도록 구성되어 있습니다. 주석은 문제를 해결할 때 다양한 소스의 데이터를 연결하는 데 도움이 될 수 있습니다. 사용 설정된 주석을 확인하려면 툴바에서 주석을 클릭합니다.

    탭에는 탭에 표시되는 데이터를 제한하는 데 사용할 수 있는 필터도 포함되어 있습니다. 이 탭에 표시된 데이터를 살펴보는 방법에 관한 자세한 내용은 이 문서의 다음 섹션을 참조하세요.

대시보드 필터링

대시보드 탭에는 애플리케이션의 서비스 및 워크로드 데이터가 표시됩니다. 하지만 이 대시보드를 특정 서비스 또는 서비스 집합으로 필터링할 수 있습니다.

예를 들어 대시보드 탭의 툴바에는 apphub_service_id: *와 같은 필터가 포함되어 있습니다. 특정 서비스의 데이터를 보려면 메뉴를 클릭한 다음 목록에서 해당 서비스를 선택합니다.

로그 데이터 살펴보기

애플리케이션 대시보드의 대시보드 탭을 보고 있는 경우 로그 데이터가 애플리케이션 로그 섹션에 표시됩니다. 그렇지 않으면 데이터가 로그 섹션에 표시됩니다.

대시보드의 애플리케이션 로그로그 섹션에는 필터와 일치하고 App Hub 호스트 프로젝트 또는 관리 프로젝트의 기본 로그 범위에 나열된 리소스를 기준으로 저장된 로그 항목이 표시됩니다 . 애플리케이션의 경우 필터는 다음과 비슷합니다.

-- Application logs
(apphub_application_location=global)
(apphub_application_id=my-app)

서비스 및 워크로드의 경우 필터에 추가 절이 포함됩니다. 로그 데이터에 적용된 필터를 보려면 쿼리 표시를 클릭합니다.

쿼리를 작성하려면 플라이아웃을 열거나 로그 탐색기 페이지를 열면 됩니다. 두 옵션 모두 쿼리를 작성하고 실행하며 범위를 변경할 수 있습니다. 하지만 플라이아웃을 사용하면 현재 컨텍스트가 유지되며 탐색 분석 결과를 커스텀 대시보드에 저장할 수 있습니다.

  • 플라이아웃을 열려면 데이터 탐색을 클릭합니다.

    탐색을 완료한 후 취소를 클릭하여 플라이아웃을 닫고 변경사항을 삭제합니다. 커스텀 대시보드에 변경사항을 저장하려면 대시보드에 저장을 클릭하고 대화상자를 완료합니다. 플라이아웃을 열 때 보고 있던 대시보드의 변경사항을 저장할 수 없습니다.

    플라이아웃에는 쿼리 표시 버튼으로 표시되는 필터가 나열되지 않습니다. 이러한 필터는 대시보드 수준에서 적용되며 삭제할 수 없습니다.

  • 새 브라우저 탭에서 로그 탐색기 페이지를 열려면 로그 탐색기에서 보기를 클릭합니다.

    쿼리는 특정 애플리케이션 라벨과 일치하고 대시보드에 지정된 시간 범위에 있는 로그 항목을 표시하도록 사전 구성됩니다. 브라우저 탭을 닫으면 변경사항이 삭제됩니다.

로그를 탐색하는 방법에 관한 자세한 내용은 다음 문서를 참조하세요.

측정항목 데이터 살펴보기

대시보드의 차트와 테이블에는 애플리케이션, 서비스 또는 워크로드에서 사용하는 리소스와 관련된 골든 시그널 및 기타 측정항목 데이터가 표시됩니다. 표시된 데이터는 App Hub 호스트 프로젝트 또는 관리 프로젝트의 측정항목 범위에 나열된 프로젝트에 저장될 수 있습니다 .

차트 구성 보기

측정항목 데이터를 표시하는 차트 또는 테이블의 경우 측정항목 유형 및 집계 옵션과 같은 세부정보를 볼 수 있습니다. 이 정보를 보려면 차트 또는 테이블의 툴바로 이동한 다음 정보를 클릭합니다.

데이터 탐색

차트나 테이블을 자세히 살펴보려면 플라이아웃을 열거나 측정항목 탐색기 페이지를 열면 됩니다. 두 옵션 모두 다양한 차트 설정을 시도하고 결과를 커스텀 대시보드에 저장할 수 있습니다. 하지만 플라이아웃을 사용하면 현재 컨텍스트가 유지됩니다.

  • 플라이아웃을 열려면 데이터 탐색을 클릭합니다.

    탐색을 완료한 후 취소를 클릭하여 플라이아웃을 닫고 변경사항을 삭제합니다. 커스텀 대시보드에 변경사항을 저장하려면 대시보드에 저장을 클릭하고 대화상자를 완료합니다. 플라이아웃을 열 때 보고 있던 대시보드의 변경사항을 저장할 수 없습니다.

  • 측정항목 탐색기에서 차트 또는 테이블을 보려면 툴바로 이동하여 더보기를 클릭한 다음 측정항목 탐색기에서 보기를 선택합니다.

    이제 수정하고 탐색할 수 있는 임시 차트가 표시됩니다. 예를 들어 집계 옵션을 변경하거나 표시 스타일을 변경할 수 있습니다. 차트를 커스텀 대시보드에 저장하려면 대시보드에 저장을 클릭하여 완료합니다.

측정항목 및 로그 데이터의 상관관계 파악

차트를 볼 때 차트에 표시된 측정항목 데이터와 동일한 리소스에 대해 작성된 로그 데이터를 살펴볼 수 있습니다. 예를 들어 차트에서 급증 또는 급락이 표시되면 시스템에 관한 추가 정보를 얻기 위해 로그 항목을 살펴볼 수 있습니다.

측정항목과 로그 데이터의 상관관계를 파악하는 한 가지 방법은 차트 옵션을 사용하여 차트와 선택한 로그 항목을 모두 표시하는 플라이아웃을 여는 것입니다. 그런 다음 플라이아웃의 툴바와 메뉴를 사용하여 측정항목 및 로그 데이터를 탐색할 수 있습니다. 예를 들어 측정항목 쿼리에 필터를 추가하거나, 로깅 쿼리를 수정하거나, 로그 항목을 확장하고 탐색할 수 있습니다.

다음 스크린샷은 플라이아웃을 보여줍니다.

측정항목과 로그의 상관관계 예

팝업에 대시보드의 기간 선택기와 일치하는 모든 로그 항목이 표시되지 않습니다. 대신 시스템은 측정항목 쿼리를 기반으로 로깅 쿼리를 만듭니다. 로깅 쿼리에는 적용 가능한 변수가 포함되지만 대시보드 수준 필터는 포함되지 않습니다.

측정항목 및 로그 데이터 보기

차트에 로그 기반 측정항목 또는 Prometheus 측정항목을 제외한 측정항목 유형이 표시될 때 측정항목과 로그 데이터를 상호 연관시킬 수 있습니다. 차트에 로그 기반 측정항목, Prometheus 측정항목이 표시되거나 측정항목 데이터가 표시되지 않는 경우 측정항목과 로그 데이터를 상호 연관시킬 수 없습니다.

측정항목과 로그 데이터를 모두 표시하는 플라이아웃을 열려면 다음 중 하나를 실행하세요.

  • 리소스 유형 및 해당 변수로만 로그 데이터를 필터링하려면 차트의 툴바에서 차트 옵션 더보기를 클릭한 후 관련 로그 검사를 선택합니다.

  • 특정 시계열과 관련된 로그 항목을 표시하려면 차트에서 포인터를 사용하여 시계열의 한 지점을 선택한 다음 도움말로 이동하여 관련 로그 검사를 선택합니다.

    이 모드에서 플라이아웃은 선택한 지점의 타임스탬프 전후 5분으로 시간 범위 선택기를 수정합니다.

차트에 관련 로그 검사 옵션이 표시되지 않으면 측정항목과 로그 상관관계를 지원하지 않는 것입니다.

변경사항을 저장합니다.

변경사항을 포함하여 플라이아웃에 표시된 차트 또는 로그 패널을 맞춤 대시보드에 저장할 수 있습니다. 플라이아웃을 연 것과 동일한 대시보드에 차트를 저장하면 대시보드에 새 차트가 생성됩니다.

차트 또는 로그 패널을 커스텀 대시보드에 저장하려면 위젯의 작업 메뉴를 열고 대시보드에 저장을 선택한 다음 대화상자를 완료합니다. 기존 맞춤 대시보드를 선택하거나 대시보드를 만든 다음 위젯을 저장할 수 있습니다.

플라이아웃 닫기

팝업을 닫으려면 툴바에서 취소를 클릭합니다.

사고 살펴보기

대시보드의 사고 섹션에는 서비스 또는 워크로드와 연결된 알림 정책의 최근 사고가 나열됩니다. 이러한 알림 정책은 App Hub 호스트 프로젝트 또는 관리 프로젝트에 저장해야 합니다 .

사고 섹션에 항목이 표시되지 않으면 서비스 또는 워크로드와 연결된 알림 정책이 없는 것입니다. 이 연결을 만들려면 정책에 라벨을 추가하세요. 자세한 내용은 알림 정책을 서비스 또는 워크로드와 연결을 참조하세요.

사고 및 알림 정책에 대한 자세한 내용을 확인하려면 다음 단계를 따르세요.

  • 사고의 원인이 된 알림 정책에 대한 세부정보를 확인하려면 정책 이름을 클릭합니다. 열린 대시보드에는 모니터링된 데이터와 라벨을 표시하는 차트를 비롯한 알림 정책에 관한 자세한 정보가 표시됩니다.

  • 애플리케이션과 연결된 모든 알림 정책을 보려면 툴바로 이동하여 탐색기 데이터를 클릭합니다. 모든 정책이 나열된 플라이아웃이 열립니다. 대시보드로 돌아가려면 취소를 클릭합니다.

trace 데이터 살펴보기

애플리케이션 모니터링 대시보드에는 trace 데이터가 표시되지 않습니다. 하지만 Trace 탐색기 페이지를 사용하여 애플리케이션, 서비스 또는 워크로드의 trace 데이터를 볼 수 있습니다. 이 페이지를 열면 기본 trace 범위에 나열된 프로젝트에 저장된 trace 데이터가 스토리지에서 검색됩니다. 표시되는 데이터는 해당 프로젝트의 IAM 역할, 기간 설정, 적용한 필터에 따라 다릅니다. trace 데이터에 애플리케이션 속성이 포함되는 시점에 관한 자세한 내용은 trace 리소스 속성을 참조하세요.

애플리케이션의 trace 데이터를 보려면 다음 단계를 따르세요.

  1. Google Cloud 콘솔에서 Trace 탐색기 페이지로 이동합니다.

    Trace 탐색기로 이동

    검색창을 사용하여 이 페이지를 찾을 수도 있습니다.

  2. Google Cloud 콘솔의 툴바에서 App Hub 호스트 프로젝트 또는 관리 프로젝트를 선택합니다 .
  3. 필터를 적용하여 trace 데이터를 제한합니다.

    • 애플리케이션별로 필터링하려면 App Hub 애플리케이션 스팬 필터를 사용합니다.
    • 서비스별로 필터링하려면 App Hub 서비스 스팬 필터를 사용합니다.
    • 워크로드별로 필터링하려면 App Hub 워크로드 스팬 필터를 사용합니다.
    • 커스텀 필터를 추가하려면 툴바에서 필터 추가를 선택하고 속성 필터 추가를 선택한 다음 대화상자를 완료합니다. 필드의 구문은 스팬의 속성 키 구문과 일치해야 합니다. 예를 들어 호스트 식별자로 필터링하려면 host.id를 입력합니다.

    trace 인터페이스 사용 방법에 대한 자세한 내용은 trace 찾기 및 탐색을 참조하세요.

서비스 또는 워크로드 원격 분석 및 사고 살펴보기

애플리케이션 모니터링은 각 서비스 및 워크로드에 대한 대시보드를 만듭니다. 이러한 대시보드에는 로그, 측정항목, 사고 정보가 표시되며 특정 서비스 또는 워크로드의 상태를 파악하는 데 도움이 됩니다. 이러한 대시보드의 데이터는 애플리케이션의 대시보드 탭에 표시된 데이터를 탐색하는 것과 비슷하게 탐색할 수 있습니다.

다음 스크린샷은 워크로드의 대시보드를 보여줍니다.

워크로드의 세부 대시보드입니다.

서비스 또는 워크로드의 애플리케이션 모니터링 대시보드를 열려면 다음 단계를 따르세요.

  1. Google Cloud 콘솔에서 애플리케이션 모니터링 페이지로 이동합니다.

    애플리케이션 모니터링으로 이동

    검색창을 사용하여 이 페이지를 찾은 경우 부제목이 Monitoring인 결과를 선택합니다.

  2. Google Cloud 콘솔의 툴바에서 App Hub 호스트 프로젝트 또는 관리 프로젝트를 선택합니다 .
  3. 애플리케이션 모니터링 페이지에서 애플리케이션 이름을 선택한 후 서비스 또는 워크로드를 선택합니다.

    대시보드에는 선택한 서비스 또는 워크로드의 로그, 측정항목, 사고 정보가 표시됩니다. 워크로드의 경우 대시보드는 차트에 이벤트 주석을 오버레이하도록 구성됩니다. 주석은 문제를 해결할 때 다양한 소스의 데이터를 연결하는 데 도움이 될 수 있습니다. 사용 설정된 주석을 확인하려면 툴바에서 주석을 클릭합니다.

    요약 카드에는 일반 정보와 인프라 유형이 표시됩니다. 인프라 유형을 식별할 수 없는 경우 이 필드에 App Hub 서비스와 같은 일반 텍스트가 표시됩니다. 자세한 내용은 애플리케이션 모니터링 지원 인프라를 참조하세요.

    서비스 또는 워크로드 대시보드에서 데이터를 탐색하는 방법에 대한 자세한 내용은 이 문서의 다음 섹션을 참조하세요.

커스텀 대시보드 만들기

Google Cloud Observability는 커스텀 대시보드 생성을 지원하므로 대시보드 콘텐츠를 완전히 제어할 수 있습니다. 커스텀 대시보드는 Google Cloud 콘솔의 대시보드 페이지에 표시되며 복사, 수정, 삭제할 수 있습니다. 이 대시보드는 구성한 대시보드 위젯을 저장하는 대상일 수도 있습니다. 예를 들어 애플리케이션 대시보드에서 차트를 탐색하는 경우 툴바로 이동하고 대시보드에 저장을 선택하여 차트를 커스텀 대시보드에 저장할 수 있습니다.

애플리케이션, 서비스 또는 워크로드의 커스텀 대시보드를 만들 계획이라면 다음이 도움이 될 수 있습니다.

  • 대시보드 개요 문서에는 위젯 유형의 요약과 태스크 기반 안내 링크가 포함되어 있습니다.

  • 커스텀 대시보드에 대시보드 수준 필터를 추가할 수 있습니다. 이러한 필터를 사용하면 개별 위젯에 필터를 추가하는 것보다 효율적이고 유연할 수 있습니다. 필터는 라벨을 기반으로 합니다. 라벨 목록은 이 문서의 애플리케이션별 라벨 섹션을 참조하세요.

  • 기존 템플릿에 원하는 콘텐츠가 대부분 포함되어 있는지 고려합니다. 템플릿을 저장하는 GitHub 저장소 링크를 비롯한 자세한 내용은 대시보드 템플릿 설치를 참조하세요.

알림 정책을 App Hub 애플리케이션과 연결

알림 정책에 애플리케이션별 라벨을 추가하여 알림 정책을 서비스 또는 워크로드와 연결합니다. 이러한 라벨을 추가하면 알림 정책에 나열되고 사고에도 포함됩니다. 라벨에 대해 자세히 알아보려면 라벨로 사고에 주석 추가를 참조하세요.

Google Cloud 콘솔을 사용하여 알림 정책을 워크로드 또는 서비스와 연결하려면 다음을 수행합니다.

  1. Google Cloud 콘솔에서  알림 페이지로 이동합니다.

    알림으로 이동

    검색창을 사용하여 이 페이지를 찾은 경우 부제목이 Monitoring인 결과를 선택합니다.

  2. Google Cloud 콘솔의 툴바에서 App Hub 호스트 프로젝트 또는 관리 프로젝트를 선택합니다 .
  3. 알림 정책을 찾아서 더보기를 클릭하고, 수정을 선택한 후 알림 및 이름 섹션으로 이동합니다.
  4. 애플리케이션 라벨 섹션에서 애플리케이션을 선택한 후 워크로드 또는 서비스를 선택합니다.
  5. 정책 저장을 클릭합니다.

이 단계를 완료하면 다음 키가 포함된 라벨이 알림 정책에 연결됩니다. 이러한 라벨을 통해 애플리케이션 및 서비스 또는 워크로드를 식별할 수 있습니다.

  • apphub_application_location
  • apphub_application_id
  • apphub_service_id 또는 apphub_workload_id

또한 Google Cloud CLI, Terraform, Cloud Monitoring API를 사용하여 알림 정책에 사용자 라벨을 추가할 수 있습니다. 하지만 이전 예시에 표시된 라벨 키를 사용해야 합니다. 자세한 내용은 다음을 참조하세요.

문제 해결

보고 있는 데이터 또는 대시보드에 데이터가 표시되지 않는 이유를 파악하는 데 도움이 되는 정보는 애플리케이션 모니터링 문제 해결을 참조하세요.